工业废水如何处理?
HD090 工业废水浓缩机采用高效率的滚筒式热泵压缩机,每日依机型可处理200升到2000升不等的工业废水,并使用真空蒸馏技术,在40-60度时就将水沸腾,一升处理费不到一块钱,大幅降低使用时的能耗,整机设备占地面积小,兼具提升企业形象和降低企业成本之需求,创造经济与环保共荣的价值目标。
最具环保经济价值的工业废水处理设备【工业废水浓缩机】,可将工业废水减量为原本的1/20,并大幅降低COD值,回收水也可再利用达到零排放的绿色环保目标。
【产品】工业废水浓缩机

工业废水中所含主要污染物的化学性质分类
1.含有机污染物为主的无机废水
2.含有机污染物为主的有机废水
3.含有机物和无机物的混合废水
4.重金属废水
5.含放射性物质的废水
6.热污染的冷却水
技术特点
1.应用真空蒸发凝缩新技术
2.采用高效率滚筒式热泵压缩机
3.环保R134a热管加热安全设计
4.安全纯净水封式真空泵
5.达成低温真空蒸馏运作模式
6.全自动稳定排放水质,有利《零排放》绿色环保
7.整机设备占地面积最小
8.实现最低运行成本
9.大幅降低COD值
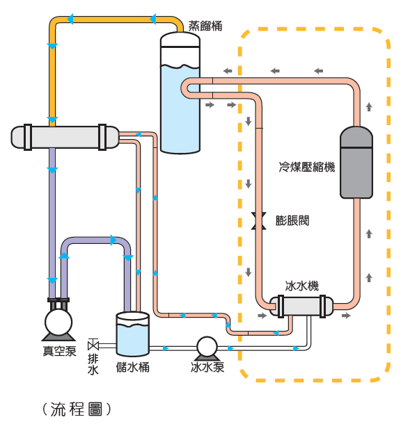
废水处理流程
一、将废水导入蒸桶中,开始蒸馏废水,应用热泵机机组的制热理,将热能传至蒸馏桶中,并透过真空装置使蒸馏桶达到真空状态,并在30°C至60°C之间,产生低温沸点,使水分蒸发再冷凝成水。
二、达到浓缩程度时,完成蒸馏分离作业,当热泵机组持续传递热能至蒸馏桶中,真空条件下的水份维持沸腾蒸发,使水份与溶液分离,达成废液减量的目的,即可进行废液集中排除与蒸馏水回收再利用。
废水处理机规格

废水处理前后比较
废水处理机适用范围
金属切削废水
电镀废水
脱脂废水
皮革业废水
染整业废水
海水淡化

